통계
공고별로 지원자에 정보에 대한 통계 및 특정 학교, 자격증에 대한 통계기능을 제공합니다.
통계기능은 공고별로 제공됩니다.
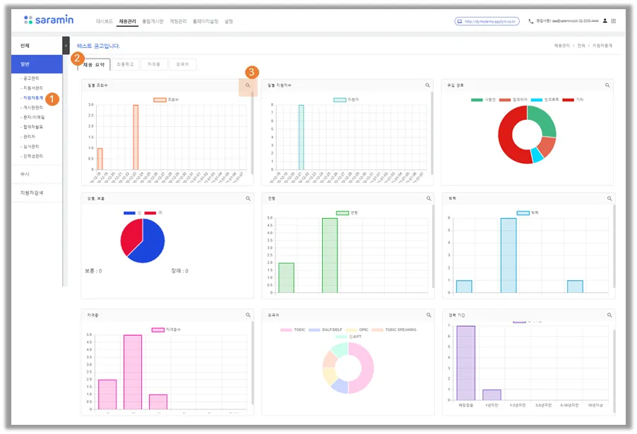
채용 요약
① 메뉴 위치 : 채용관리(상단메뉴) > 공고클릭 > 지원자통계(좌측메뉴)
② 채용 요약 : 9가지 항목에대해 통계 제공 (항목은 고정입니다.)
9가지 항목
③ 상세보기 : 각 요약항목별로 상세내용 보기 가능
상세보기 예시 1) 학력
① 상세 보기 화면 : 요약 항목별로 상세 화면 제공함
② 그래프 : 지원분야별로 색 표시 / 마우스 오버시 자세한 내역 확인
③ 표 : 지원분야별로 통계내역(인원수) 확인
④ 다운로드 : 표내용을 엑셀도 다운로드 가능
상세보기 예시 2) 유입경로
① 내부이동: 채용 홈페이지 내에서 다른 페이지에서 해당 공고문으로 접속한 경우 (ex. 복리후생 페이지 > 해당 공고의 공고문 페이지)
② 기타 : 엑셀로 다운받으면 기타의 상세 사항 확인 가능
최종학교
① 최종학교 통계 화면 : 특정 학교에대한 지원자 필터(통계)가능 (해당 학교가 최종학교인 지원자 수 확인 가능)
② 최종학교필터 추가 : 지원자 통계를 낼 기준(=최종학교)를 설정함
- 클릭시, 학교 필터 추가 레이어창 나옴
③ 학교 필터 추가 레이어창 : 2가지 방법으로 필터 추가 가능
- 학교명 검색 후 추가 클릭
- 직접 입력 후 확인 클릭
④ 학교 필터 추가시 지원자 내 검색 옵션 : 지원자들이 작성한 학교리스트 중에서만 검색 가능
자격증
① 자격증 필터 추가 : 지원자 통계를 낼 기준(=자격증)을 설정함 (해당 자격증을 가지고 있는 지원자 수 확인 가능)
- 클릭시, 자격증 필터 추가 레이어창 나옴
② 자격증 필터 추가 레이어창 : 2가지 방법으로 필터 추가 가능
- 자격증명 검색 후 추가 클릭
- 직접 입력 후 확인 클릭
③ 자격증 검색 후 화면
- 그래프, 표로 값 확인 가능
- 하단의 엑셀 다운 클릭 > 표 내용이 엑셀로 다운로드됨
외국어
① 외국어 통계 : 5개 어학시험에 대한 통계 제공
시험별 펼침 버튼 클릭시, 각 시험별 통계 결과 화면 확인
② 시험 별 통계 화면 : 지원분야별로 통계 결과 제공,
하단의 엑셀 다운 클릭 > 표 내용이 엑셀로 다운로드 됨






